Create a Linode account to try this guide with a $ credit.
This credit will be applied to any valid services used during your first  days.

Zabbix is an enterprise-class, open-source, distributed monitoring solution. Designed as an all-in-one monitoring solution, Zabbix can track performance and availability of network servers, devices, services, and other IT resources. Zabbix empowers administrators to quickly respond to incidents with on-screen display capabilities and alerts by email, SMS, or Jabber. Users can also collect, store, manage, and analyze information received from IT infrastructure. Actively used by SMBs and large enterprises across all industries and in almost every country, Zabbix has a robust community driving its continued development.

Deploying a Quick Deploy App

Akamai Quick Deploy Apps let you easily deploy software on a Compute Instance using Cloud Manager. See Get Started with Quick Deploy Apps for complete steps.

  1. Log in to Cloud Manager and select the Quick Deploy Apps link from the left navigation menu. This displays the Linode Create page with the Marketplace tab pre-selected.

  2. Under the Select App section, select the app you would like to deploy.

  3. Complete the form by following the steps and advice within the Creating a Compute Instance guide. Depending on the Quick Deploy App you selected, there may be additional configuration options available. See the Configuration Options section below for compatible distributions, recommended plans, and any additional configuration options available for this Quick Deploy App.

  4. Click the Create Linode button. Once the Compute Instance has been provisioned and has fully powered on, wait for the software installation to complete. If the instance is powered off or restarted before this time, the software installation will likely fail.

To verify that the app has been fully installed, see Get Started with Akamai Quick Deploy Apps > Verify Installation. Once installed, follow the instructions within the Getting Started After Deployment section to access the application and start using it.

Note
Estimated deployment time: Zabbix should be fully installed within 5-10 minutes after the Compute Instance has finished provisioning.

Configuration Options

  • Supported distributions: Ubuntu 22.04 LTS
  • Suggested minimum plan: All plan types and sizes can be used.

Zabbix Options

  • Email Address: (required) SOA address for free Let’s Encrypt SSL.

Limited Sudo User

You need to fill out the following fields to automatically create a limited sudo user, with a strong generated password for your new Compute Instance. This account will be assigned to the sudo group, which provides elevated permissions when running commands with the sudo prefix.

  • Limited sudo user: Enter your preferred username for the limited user. No Capital Letters, Spaces, or Special Characters.

    Locating The Generated Sudo Password

    A password is generated for the limited user and stored in a .credentials file in their home directory, along with application specific passwords. This can be viewed by running: cat /home/$USERNAME/.credentials

    For best results, add an account SSH key for the Cloud Manager user that is deploying the instance, and select that user as an authorized_user in the API or by selecting that option in Cloud Manager. Their SSH pubkey will be assigned to both root and the limited user.

  • Disable root access over SSH: To block the root user from logging in over SSH, select Yes. You can still switch to the root user once logged in, and you can also log in as root through Lish.

    Accessing The Instance Without SSH
    If you disable root access for your deployment and do not provide a valid Account SSH Key assigned to the authorized_user, you will need to login as the root user via the Lish console and run cat /home/$USERNAME/.credentials to view the generated password for the limited user.

Custom Domain (Optional)

If you wish to automatically configure a custom domain, you first need to configure your domain to use Linode’s name servers. This is typically accomplished directly through your registrar. See Use Linode’s Name Servers with Your Domain. Once that is finished, you can fill out the following fields for the Quick Deploy App:

  • Linode API Token: If you wish to use the Linode’s DNS Manager to manage DNS records for your custom domain, create a Linode API Personal Access Token on your account with Read/Write access to Domains. If this is provided along with the subdomain and domain fields (outlined below), the installation attempts to create DNS records via the Linode API. See Get an API Access Token. If you do not provide this field, you need to manually configure your DNS records through your DNS provider and point them to the IP address of the new instance.

  • Subdomain: The subdomain you wish to use, such as www for www.example.com.

  • Domain: The domain name you wish to use, such as example.com.

  • Zabbix Server Name: Local hostname for Zabbix server. Defaults to zabbix-server

Getting Started after Deployment

Access your Zabbix App

After Zabbix has finished installing, you must first obtain the login credentials. You can then use these credentials to log in to your Zabbix App via a web browser.

  1. From your terminal, log in to your new Compute Instance as the root user, or the sudo user created during deployment. Use the following command, replacing 192.0.2.1 with your instance’s IPv4 address:

    ssh root@192.0.2.1
  2. Output the generated Zabbix credentials by using the following command, replacing $USERNAME with the sudo user created while deploying the Compute Instance.

    cat /home/$USERNAME/.credentials
    
    Sudo Username: sudo_user
    Sudo Password: dX4ietUrbuYhWOOtbFJKYyRRM
    Zabbix Admin GUI Username: Admin
    Zabbix Admin GUI Password: hTEoofieRkqqcVvtp9sqVskDbygwaMZXfKUMNbiyHZiRT
    Zabbix DB User: zabbix
    Zabbix DB Password: elua1U25uQesggMt2hhNOB33H3Egec53OJQlUwsDKENOFS
    MySQL Root Password: fpzdhOpcyw0arno6pw9SGr5vlRiu4GeyrH45kFlypXKrR
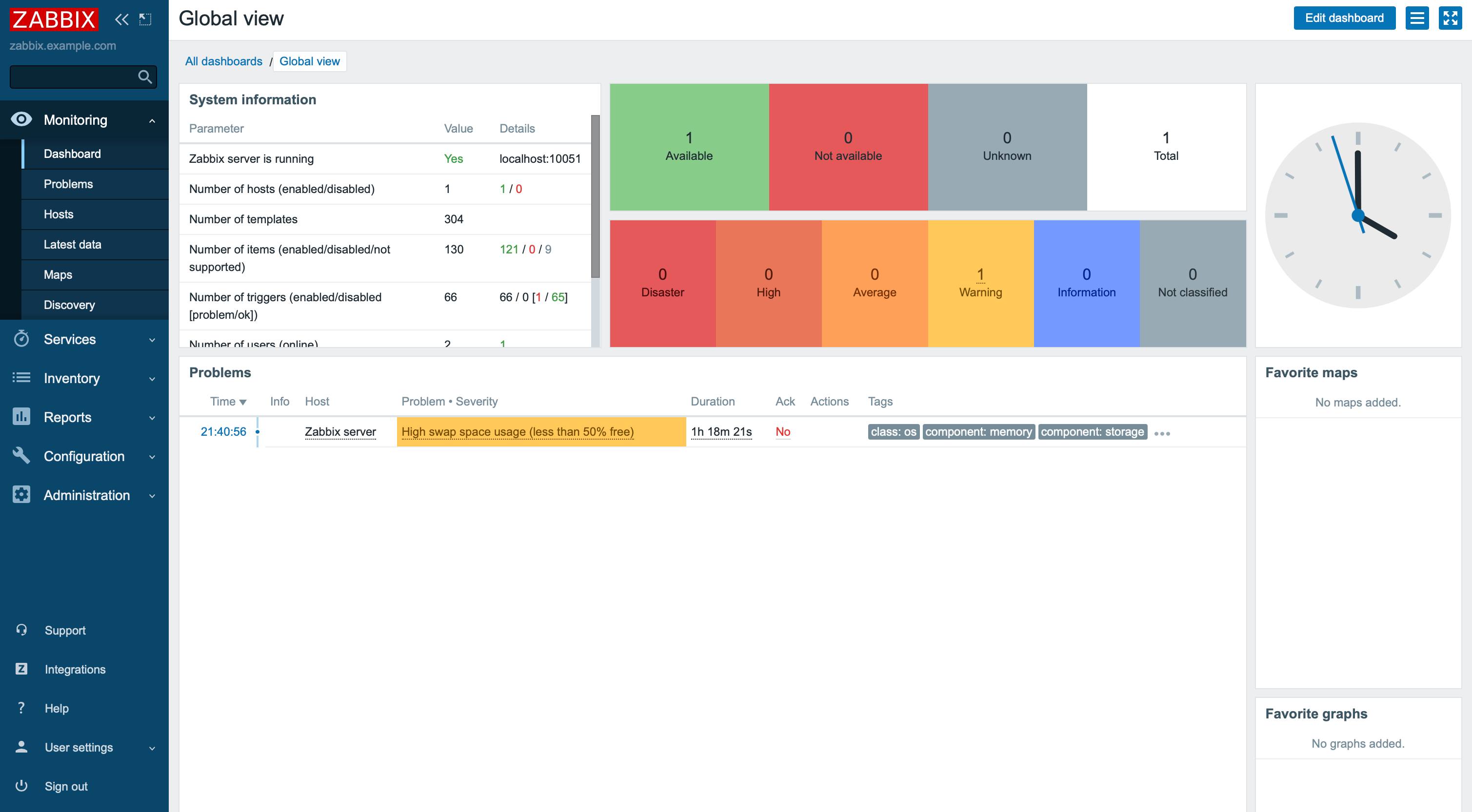
  3. Access the Zabbix Admin panel by opening a web browser and navigating to the following URL: https://[domain], replacing [domain] with the rDNS domain assigned to your new Compute Instance, or the custom domain entered on deployment. See the Managing IP Addresses guide for information on viewing IP addresses.

  4. Enter the username and password you obtained in a previous step and then click Sign in to access the Zabbix control panel.

Next Steps

For more on Zabbix, check out the following resources:

Note
Currently, Akamai doesn’t manage software and systems updates for Quick Deploy Apps. It is up to the user to perform routine maintenance on software deployed in this fashion.

More Information

You may wish to consult the following resources for additional information on this topic. While these are provided in the hope that they will be useful, please note that we cannot vouch for the accuracy or timeliness of externally hosted materials.

This page was originally published on


Your Feedback Is Important

Let us know if this guide was helpful to you.